Distante de 3 km de la ville de Pontivy dont elle relève aujourd’hui, la chapelle était autrefois située sur la paroisse de Noyal-Pontivy, la plus étendue du diocèse de Vannes, célèbre par ses foires franches établies par les vicomtes de Rohan : celle de la Houssaye, en septembre, durait dix jours. C´est donc au coeur de ses domaines qu´Alain IX (vers 1382-1462), qui menait à l´instar de son beau-frère le duc Jean V une active politique de mécénat, entreprend de construire la chapelle. Le début du chantier est daté de 1435 par une inscription incrustée dans le mur sud du choeur. Parmi les blasons figurant au tympan de la maîtresse-vitre, on relève, dans les deux ajours centraux du second rang, les hermines de Bretagne seules et un parti de Bretagne et d´Écosse, correspondant à l´alliance d´Isabelle d´Écosse avec François Ier en 1441. Duc en 1442, ce dernier meurt en 1450, ce qui donnerait un terminus ad quem plausible au chevet. Le parti de Rohan et de Bretagne présent dans un trilobe du registre inférieur peut rappeler le mariage en 1407 d´Alain IX avec Marguerite, fille de Jean IV, aussi bien que celui, célébré en 1461, de Jean II de Rohan avec Marie de Bretagne, fille de François Ier. Les difficultés financières que connaît Alain IX autour de 1450, et qui le contraignent à hypothéquer ou à céder plusieurs de ses seigneuries, expliquent peut-être un ralentissement, sinon une interruption des travaux. Ceux-ci reprennent dans le dernier quart du 15e siècle, sans doute à l´initiative de Jean II de Rohan, qui dote la chapelle d´un somptueux mobilier. Les remplages fleurdelysés des baies du bas-côté sud et du mur nord de la nef correspondent bien à une campagne autour de 1500. En 1730, on entreprend à l´ouest la construction d´un clocher porche classique, dont le second étage est achevé en 1779. Enfin, le 19e siècle voit la création de la flèche néo-gothique.
- inventaire topographique
- enquête thématique régionale, L'architecture gothique en Bretagne
- (c) Inventaire général, ADAGP
Dossier non géolocalisé
-
Aire d'étude et canton
Pontivy - Pontivy
-
Commune
Pontivy
-
Lieu-dit
la Houssaye
-
Cadastre
1846
F
271
-
Dénominationschapelle
-
VocablesNotre-Dame-de-la-Houssaye
-
Parties constituantes non étudiéesenclos, croix monumentale, fontaine de dévotion
-
Période(s)
- Principale : 2e quart 15e siècle
- Principale : 1ère moitié 16e siècle
- Principale : 2e quart 18e siècle
- Principale : 4e quart 18e siècle
- Secondaire : 4e quart 16e siècle
- Secondaire : 2e quart 17e siècle
- Secondaire : 1ère moitié 19e siècle
-
Dates
- 1435, porte la date
- 1644, porte la date
- 1730, porte la date
- 1779, porte la date
-
Auteur(s)
-
Auteur :
Rohan (de) Alain IXauteur commanditaire attribution par travaux historiquesRohan (de) Alain IXCliquez pour effectuer une recherche sur cette personne.
-
Auteur :
Bretagne (de) Margueriteauteur commanditaire attribution par travaux historiquesBretagne (de) MargueriteCliquez pour effectuer une recherche sur cette personne.
-
Auteur :
Rohan ( de) Jean IIauteur commanditaire attribution par travaux historiquesRohan ( de) Jean IICliquez pour effectuer une recherche sur cette personne.
-
Auteur :
Bretagne ( de) Marieauteur commanditaire attribution par travaux historiquesBretagne ( de) MarieCliquez pour effectuer une recherche sur cette personne.
-
Auteur :
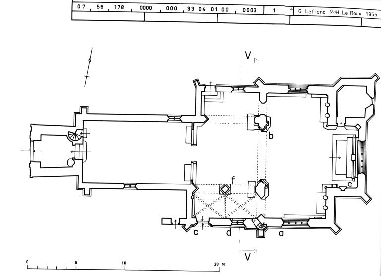
Plan et ordonnance intérieure
L´édifice présente un plan en croix latine avec un chœur de faible profondeur terminé par un chevet plat. La nef est flanquée dans sa partie orientale de deux bas-côtés que la présence d´autels adossés aux piles de l´arc triomphal doit plutôt amener à interpréter comme des chapelles privatives, dotées d´accès distincts. Dans sa partie ouest, elle se réduit à un vaisseau unique, séparé du reste de l´édifice par un chancel en bois qui peut remonter au 15e siècle. Deux autres autels y sont adossés. La présence du clocher porche du 18e siècle ne permet pas de connaître les dispositions d´origine de la façade ouest. Deux phases de construction se distinguent assez clairement. À la première, appartiennent le chœur, le transept et l´arc triomphal, élevés dans le deuxième tiers du 15e siècle, conformément à l'inscription datée de 1435 présente dans le mur du chevet, à droite de la maitresse vitre. Outre les données de l´héraldique, une datation autour de 1450 est confirmée par le mélange, dans les fenestrages du chevet et du bras nord du transept, des répertoires rayonnant et flamboyant : ainsi, la maîtresse-vitre superpose une série de cinq lancettes tréflées surmontées d'un rang de trilobes aux pointes effilées et un réseau garni de mouchettes. De même, les nervures de l´arc triomphal retombent sur de fines colonnettes à chapiteaux, également présentes dans les piédroits des baies, type de support qui tend à disparaître dans la seconde moitié du siècle. Cette partie présente à l´intérieur un appareil mixte où alternent des assises allongées de schistes et de grès. Le chœur, la croisée et les bras du transept conservent des arcs formerets et des départs de voûtes qui ont pu faire croire à un projet, abandonné, de couvrement en pierre. Cette thèse ne résiste guère à l´examen, compte tenu de l´extrême minceur des supports (des colonnettes baguées d´un petit chapiteau de feuillage recevant en pénétration les départs de nervures prismatiques au-dessus de celui-ci) et de la faiblesse des contreforts à l´extérieur. On peut en revanche imaginer que les tas-de-charge avaient été conçus pour servir d´assise à de fausses voûtes d'ogives en bois, d´un usage répandu en Angleterre et dans les Pays-Bas, et dont la Bretagne conserve quelques exemples du 16e siècle. La même particularité se retrouve d´ailleurs à Saint-Fiacre du Faouët, qui s´élève au même moment. Conformément aux conceptions de l´espace liturgique prévalant à la fin du Moyen Âge, le choeur et le transept, avec les trois autels adossés à leur mur est, forment un volume homogène, dont l´unité est encore renforcée par le mobilier intégré (armoire eucharistique, lavabos à crédence, niches). Il faut souligner le raffinement de ce dernier.
Le chantier reprend vers la fin du 15e siècle, avec l´édification de la nef et de ses chapelles latérales, dont le parti de plan reprend dans ses grandes lignes celui de l´importante chapelle de pèlerinage, toute proche, de Quelven. L´ensemble de l´édifice est couvert d'une fausse voûte lambrissée en berceau brisé (avec entraits dans la nef), à l´exception de la chapelle sud dont les deux travées reçoivent des voûtes d'ogives aux lourdes nervures. Celle-ci ouvre sur le vaisseau central par deux arcs segmentaires retombant sur une pile de plan losangé ; la chapelle nord, couverte d'un demi-berceau lambrissé, par une seule arcade.
L'élégante clôture de bois qui sépare la nef du chœur, probablement prévue initialement à l'entrée de la croisée a sans doute été déplacée vers l'ouest, dans le contexte d'une évolution du chantier qui correspond à l'ajout des collatéraux nord et sud. Une porte haute découverte dans le mur sud lors de la récente restauration atteste que cette clôture fut conçue pour supporter la tribune d'un jubé, selon un modèle que l'on retrouve dans la chapelle Saint-Fiacre de Melrand.
La sacristie, petite pièce rectangulaire logée à l´aisselle du bras nord et du chœur, appartient peut-être à cette seconde campagne, comme le suggère la similitude de la porte qui y donne accès, percée dans le mur nord du chœur, avec celle de la chapelle sud de la nef. Elle est en tout cas postérieure au chevet et au transept, puisqu´elle vient se coller sur les contreforts angulaires nord-est de l´un et de l´autre.
Ordonnance extérieure
À la différence de l´intérieur, dont les parements sont en appareil mixte, les murs extérieurs sont bâtis pour l´essentiel en grand et moyen appareil de granit. Le chevet forme avec le transept une composition monumentale, plus compacte qu´à Saint-Fiacre du Faouët en raison de la faible profondeur du chœur. Les pinacles qui amortissent les contreforts angulaires, le clocheton placé au-dessus de l´arc triomphal donnent à l´ensemble dynamisme et élan vertical. Tous les pignons ont leurs rampants garnis de crochets et sont couronnés de fleurons. Les modestes dimensions de la baie qui éclaire le bras nord du transept confèrent à la façade de celui-ci un fort accent de muralité, à peine tempéré par la richesse des crochets ajourés et par la niche héraldique, encadrée de deux pinacles et surmontée d´un arc en accolade fleuronné, qui meuble le pignon.
La sacristie, la chapelle nord de la nef et la travée ouest de son homologue du midi (mais non la travée est, dotée d´un pignon perpendiculaire à l´axe de l´édifice, destiné à éclairer largement et peut-être à magnifier le sanctuaire de la chapelle privative) sont couvertes en appentis prolongeant les grands pans de toiture du vaisseau central. On accède à la chapelle sud par une porte en anse de panier sous une accolade aiguë à choux frisés et fleurons entre deux minces pinacles. Un ossuaire s´adossait autrefois à l´ouest de cette chapelle. À travers ses deux phases de construction, La Houssaye illustre successivement les prémices et l´apogée du style flamboyant en Bretagne centrale. Le transept et le chœur s´inscrivent dans une série de réalisations du milieu du 15e siècle, comme Saint-Fiacre du Faouët et Kernascléden. Le moindre renom du pèlerinage, les déboires financiers du premier commanditaire suffisent sans doute à expliquer qu'ils n´aient pas la richesse ornementale de leurs contemporaines, mais la qualité de l´œuvre et l´ampleur du parti n´en sont pas moins indéniables. De même, il serait erroné d´interpréter les travaux réalisés vers 1500 à l´initiative de Jean II de Rohan comme l´achèvement à l´économie d´un programme plus ambitieux. La qualité du décor architectural de la chapelle sud, qui n´est pas indigne de celle du chevet, et le luxe du mobilier alors mis en place infirment cette lecture.
-
Murs
- granite
-
Toitsardoise
-
Plansplan en croix latine
-
Étages1 vaisseau
-
Couvrements
- lambris de couvrement
- voûte d'ogives
- fausse voûte en berceau
-
Couvertures
- flèche en maçonnerie
- toit à longs pans
- flèche polygonale
- pignon découvert
-
Escaliers
- escalier dans-oeuvre : escalier en vis
-
Typologieschapelle, banc, clocher médian, arc diaphragme ; croix, base carrée
-
Techniques
- sculpture
- peinture
- vitrail
-
Représentations
- armoiries
- Christ en croix
- Vierge
- saint Jean
- colombe du Saint-Esprit
-
Précision représentations
Armes des Rohan.
-
Statut de la propriétépropriété de la commune
-
Intérêt de l'œuvreà signaler
-
Protectionsclassé MH, 1935/01/15
inscrit MH, 1934/03/20
-
Référence MH
- (c) Région Bretagne
- (c) Région Bretagne
- (c) Inventaire général, ADAGP
- (c) Inventaire général, ADAGP
- (c) Inventaire général, ADAGP
- (c) Inventaire général, ADAGP
- (c) Inventaire général, ADAGP
- (c) Inventaire général, ADAGP
- (c) Inventaire général, ADAGP
- (c) Inventaire général, ADAGP
- (c) Inventaire général, ADAGP
- (c) Inventaire général, ADAGP
- (c) Inventaire général, ADAGP
- (c) Inventaire général, ADAGP
- (c) Inventaire général, ADAGP
- (c) Inventaire général, ADAGP
- (c) Inventaire général, ADAGP
- (c) Inventaire général, ADAGP
- (c) Inventaire général, ADAGP
- (c) Inventaire général, ADAGP
- (c) Inventaire général, ADAGP
- (c) Inventaire général, ADAGP
- (c) Inventaire général, ADAGP
- (c) Inventaire général, ADAGP
- (c) Inventaire général, ADAGP
- (c) Inventaire général, ADAGP
- (c) Inventaire général, ADAGP
- (c) Inventaire général, ADAGP
- (c) Inventaire général, ADAGP
- (c) Inventaire général, ADAGP
- (c) Inventaire général, ADAGP
- (c) Inventaire général, ADAGP
- (c) Inventaire général, ADAGP
- (c) Inventaire général, ADAGP
- (c) Inventaire général, ADAGP
- (c) Région Bretagne
- (c) Région Bretagne
- (c) Région Bretagne
- (c) Région Bretagne
- (c) Région Bretagne
- (c) Région Bretagne
- (c) Région Bretagne
- (c) Région Bretagne
- (c) Région Bretagne
- (c) Région Bretagne
- (c) Région Bretagne
- (c) Région Bretagne
- (c) Région Bretagne
- (c) Région Bretagne
- (c) Région Bretagne
- (c) Région Bretagne
- (c) Région Bretagne
- (c) Région Bretagne
- (c) Région Bretagne
- (c) Région Bretagne
- (c) Région Bretagne
- (c) Région Bretagne
- (c) Région Bretagne
- (c) Région Bretagne
- (c) Région Bretagne
- (c) Région Bretagne
- (c) Région Bretagne
- (c) Région Bretagne
- (c) Région Bretagne
- (c) Région Bretagne
- (c) Région Bretagne
- (c) Région Bretagne
- (c) Région Bretagne
- (c) Région Bretagne
- (c) Région Bretagne
- (c) Région Bretagne
Bibliographie
-
La chapelle Notre-Dame de La Houssaye en Pontivy, nouvelles hypothèses architecturales. In Mémoires de la Société d'Histoire et d'Archéologie de Bretagne. 2010.
Lien web
- Lien vers la base Architecture Mérimée (notice Monuments Historiques)
- Lien vers la base Architecture Mérimée (notice Monuments Historiques)
- La chapelle Notre-Dame de La Houssaye en Pontivy, nouvelles hypothèses architecturales